快捷导航

[网站源码] 全新轻量级高性能跨平台 AI聊天+AI网关桌面

[复制链接]
查看: 252|回复: 0

3972

主题

1万

狗粮

6

精华

管理员

积分
41872

最佳新人活跃会员热心会员推广达人宣传达人灌水之王突出贡献优秀版主荣誉管理论坛元老

QQ
发表于 2026-4-25 13:04:10 | 显示全部楼层 |阅读模式
全新轻量级高性能跨平台 AI 聊天+AI网关桌面
功能特性

对话与模型

  • 多供应商支持 — 兼容 OpenAI、Anthropic ClaudeGoogle Gemini 等所有 OpenAI 兼容 API
  • 模型管理 — 支持远程拉取模型列表、自定义参数(温度、最大 Token、Top-P 等)
  • 多密钥轮询 — 每个供应商可配置多个 API Key,自动轮换以分散限流压力
  • 流式输出 — 实时逐 Token 渲染,thinking 块可折叠展开
  • 消息版本 — 每条回复支持多版本切换,方便对比不同模型或参数的效果
  • 对话分支 — 从任意消息节点派生新分支,支持分支间对比
  • 对话管理 — 支持置顶、归档、按时间分组、批量操作
  • 对话压缩 — 自动压缩冗长对话,保留关键信息以节省上下文空间
  • 多模型同答案 — 同一问题同时向多个模型提问,支持答案间对比分析

AI Agent

  • Agent 模式 — 切换至 Agent 模式,AI 可自主执行多步骤任务:读写文件、运行命令、分析代码等
  • 三级权限 — 默认模式(写入需审批)、接受编辑(自动批准修改)、完全访问(无提示),安全可控
  • 工作目录沙箱 — Agent 操作严格限制在指定工作目录内,防止越权访问
  • 工具审批面板 — 实时展示工具调用请求,支持逐条审核、一键始终允许或拒绝
  • 成本追踪 — 每次会话实时统计 Token 用量与费用

内容渲染

  • Markdown 渲染 — 完整支持代码高亮、LaTeX 数学公式、表格、任务列表
  • Monaco 代码编辑器 — 代码块内嵌 Monaco Editor,支持语法高亮、复制、diff 预览
  • 图表渲染 — 内置 Mermaid 流程图与 D2 架构图渲染
  • Artifact 面板 — 代码片段、HTML 草稿、Markdown 笔记、报告可在独立面板中预览
  • 实时语音对话 — (即将推出)基于 WebRTC 的实时语音,兼容 OpenAI Realtime API

搜索与知识

  • 联网搜索 — 集成 Tavily、智谱 WebSearch、Bocha 等,搜索结果附带引用来源标注
  • 本地知识库(RAG) 支持多知识库,上传文档后自动解析分段并且构建索引,对话时语义检索相关段落
  • 记忆系统 支持对话多命名空间记忆,可手动添加或由 AI 自动提取(AI自动提取部分即将支持)
  • 上下文管理 — 灵活挂载文件附件、搜索结果、知识库片段、记忆条目、工具输出

工具与扩展

  • MCP 协议 — 完整实现 Model Context Protocol,支持 stdio 和 HTTP 两种传输方式
  • 内置工具 — 提供@aqbot/fetch等开箱即用的内置MCP工具
  • 工具执行面板 — 可视化展示工具调用请求与返回结果

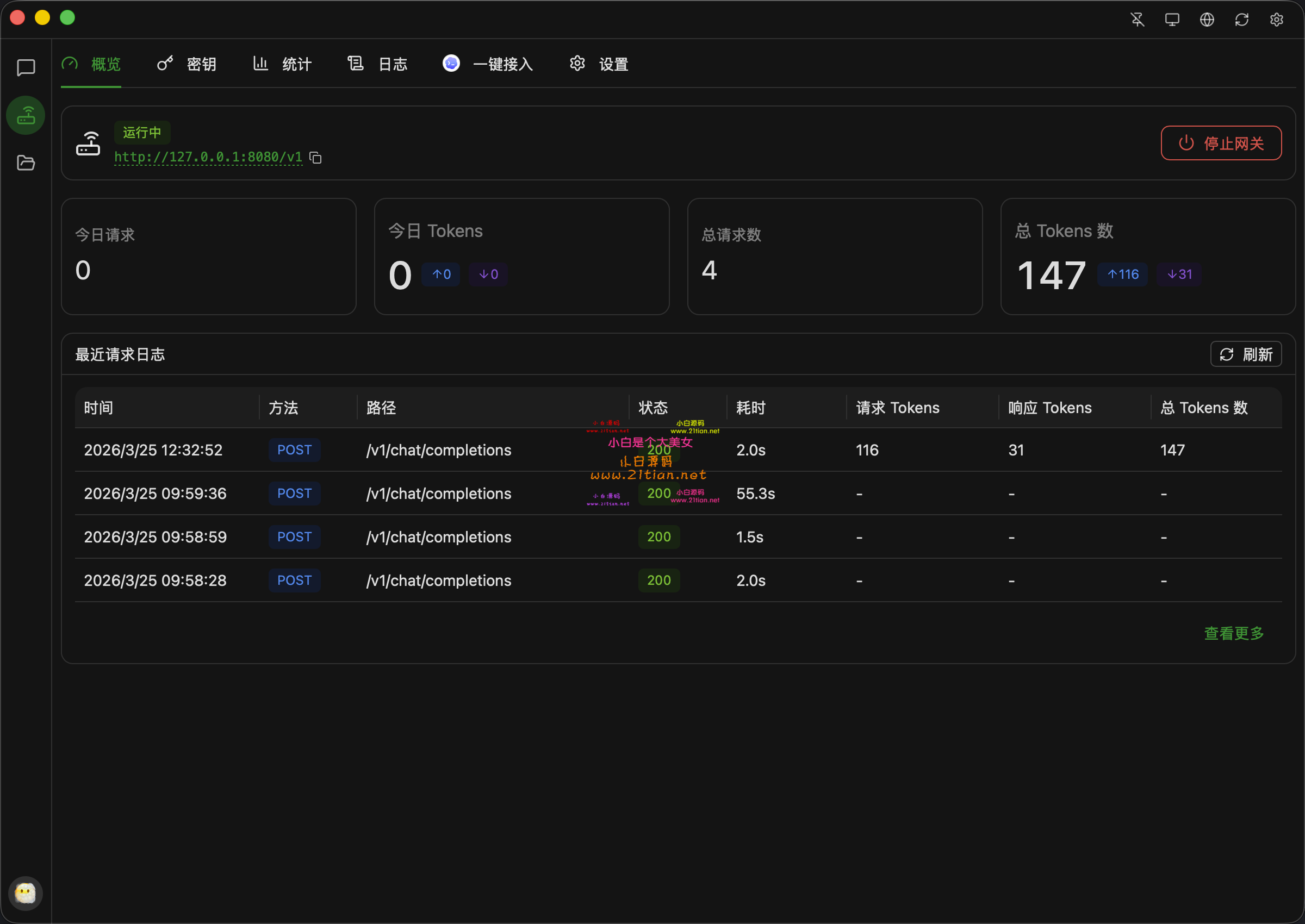
API 网关

  • 本地 API 网关 — 内置 OpenAI 兼容、Claude、Gemini等原生接口的本地 API 服务器,可作为任意兼容客户端的后端
  • API 密钥管理 — 生成、撤销、启停访问密钥,支持描述备注
  • 用量统计 — 按密钥、供应商、日期维度的请求量与 Token 用量分析
  • SSL/TLS 支持 — 内置自签名证书生成,也支持挂载自定义证书
  • 请求日志 — 完整记录所有经过网关的 API 请求与响应
  • 配置模板 — 预置 Claude、Codex、OpenCode、Gemini 等常见 CLI 工具的接入配置模板 20260425_130241_000.png 20260425_130241_004.png 20260425_130241_003.png 20260425_130241_002.png 20260425_130241_001.png
    请点击此处下载

    查看状态:需购买或无权限

    您的用户组是:游客

    文件名称:wp.txt 
    下载次数:3  文件大小:32 Bytes 
    下载权限: 至尊会员    [购买VIP]   [充值狗粮]  [免费赚狗粮]



温馨提示:
1、本站所有信息都来源于互联网有违法信息与本网站立场无关。
2、当有关部门,发现本论坛有违规,违法内容时,可联系站长删除,否则本站不承担任何责任。
3、当政府机关依照法定程序要求披露信息时,论坛均得免责。
4、本帖部分内容转载自其它媒体,但并不代表本站赞同其观点和对其真实性负责
5、如本帖侵犯到任何版权问题,请立即告知本站,本站将及时予与删除并致以最深的歉意
6、如果使用本帖附件,本站程序只提供学习使用,请24小时内删除!使用者搭建运营触犯法律,违法,违规,本站不承担任何责任。
我是一条可怜的土狗...
您需要登录后才可以回帖 登录 | 立即注册

本版积分规则

精彩推荐

让创业更简单

  • 反馈建议:xiaotuzi2018@foxmail.com
  • 客服电话:
  • 工作时间:周一到周六

云服务支持

精品资源,快速检索

关注我们

Copyright 小白源码网  Powered by©  技术支持: